SD-WAN

通过智能路由优化连接

SaaS/云时代的数字化转型

为什么选择 SD-WAN

传统上,许多业务应用托管在公司总部的私有服务器上,使用 MPLS 将所有网络流量路由到中心站点,这种模式非常高效。

SD-WAN Topology
Traditional MPLS Topology

然而,随着越来越多的公司采用 SaaS 和私有/公共云应用,需要新的技术来高效、动态地将网络流量路由到中心站点或直接路由到云端。

SD-WAN 是简化这种复杂路由方案的解决方案。除了传统的负载均衡和故障转移功能外,SD-WAN 还通过专门针对接口和应用质量进行优化,从而改善用户体验。

自动 VPN

DrayTek SD-WAN 解决方案提供了从零开始建立 VPN 隧道的最简单方法。

星状拓扑 (Hub-and-Spoke)

  1. 选择 Hub 设备
  2. 完成!VigorACS 将自动创建从每个 Spoke 到 Hub 的 IPSec 隧道。
Hub-and-Spoke

全网状拓扑 (Full Mesh)

  1. 完成!VigorACS 将自动设计并在每个路由器之间创建一条 IPSec 隧道。
提示:如果在路由器之间遇到 LAN 子网冲突,VigorACS 也会设计并建议新的 LAN 子网。您只需批准新的 LAN 设置,其余工作将自动完成。
Full Mesh

智能 VoIP 优化

从每次 VoIP 通话开始到结束,SD-WAN 提供智能 VoIP 优化。

VoIP Optimization

自动 VoIP WAN

基于接口质量,SD-WAN 智能地为 VoIP 流量分配最佳质量的 WAN。因此,无论何时拨打新电话,SD-WAN 都能确保您通过最佳 WAN 进行通话。

VoIP Live Failover

VoIP 实时故障转移

虽然已经通过最佳质量 WAN 发送,SD-WAN 仍会持续监控每次实时通话,如果通话质量仍然较差,则故障转移到备用 VoIP WAN。
每次通话都会记录 MOS 分数和发送接口,供网络管理员参考。

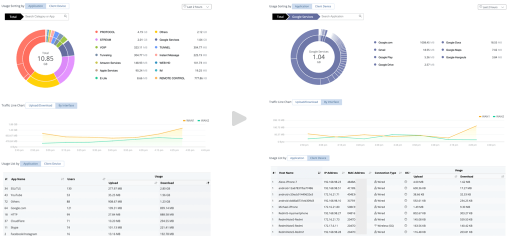
应用可视化

深入了解整个网络的数据使用情况

使用排名

按应用和用户排名的深入应用洞察

Application Visibility

通过 SD-WAN 路由策略实现全面流量控制

应用/域名路由策略

SD-WAN 提供完整的路由控制,允许网络管理员为选定的应用/域名指定所需的路由,以确保实现特定的路由场景。

Domain Route Policy
Failover Failback

故障转移/故障恢复

当原始接口掉线时故障转移到另一个接口,并在可能时进行故障恢复。

应用路由策略

完全控制 NAT 和路由

匹配的会话可以被 NAT 或路由,一切尽在您的掌控之中。如果同时拥有私有/MPLS WAN(需要路由)和直接互联网接入(需要 NAT),这就特别有用。

在以下场景中,通过创建 2 个针对不同目的地的策略,分支机构同一 IP 电话的 VoIP (SIP/RTP) 在呼叫总部的另一部 IP 电话时可以通过 MPLS WAN 路由,而在直接呼叫互联网时可以通过第二个 WAN 进行 NAT。

Route Policy
Full Control Routing

组件与拓扑

提供边缘计算的边缘路由器
  • 边缘路由器是安装在总部和分支机构的物理路由器。
  • 针对不同 WAN 类型(包括 DSL 和 LTE)的路由器型号选择。
  • 建立从分支机构到总部的 VPN 隧道(默认为 IPSec),形成 Hub-n-Spoke 或 Mesh 拓扑。
  • 从 VigorACS 3 接收 SD-WAN 配置,根据 SD-WAN 策略执行边缘计算,并将数据上传到 VigorACS 3 进行监控。
VigorACS 3 服务器作为编排器
  • VigorACS 3 是网络管理员执行配置、置备和监控活动的中心软件。
  • 多租户能力使 xSP 服务变得简单。
Components Topology

评测

NETWORK computing

点击下面的链接了解完整的 DrayTek SD-WAN 解决方案

SD-WAN Solution